Analítica

Captura y visualización en tiempo real de KPIs del evento.

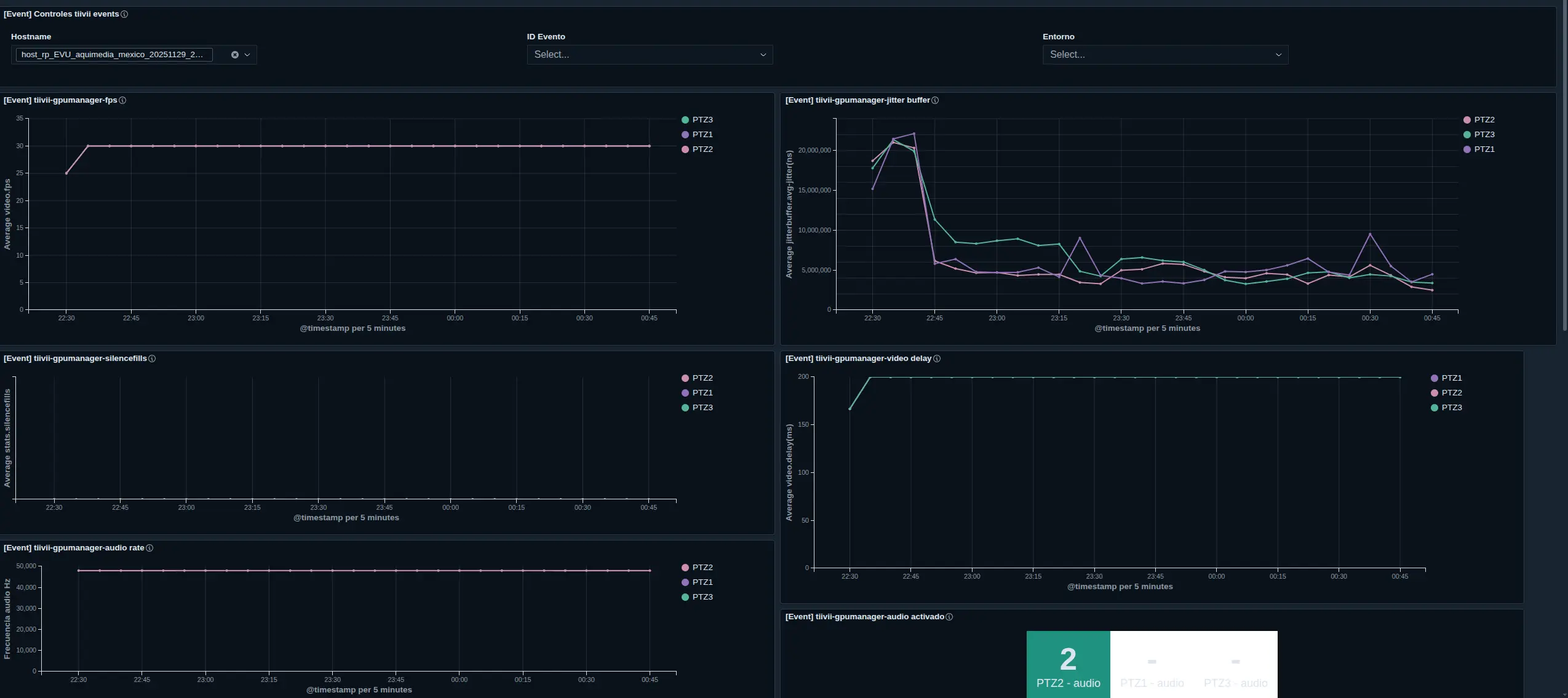
Durante la emisión de un evento se genera una inmensa cantidad de datos que puede explotarse para monitorización del evento en si, para apoyo en la toma de decisiones de la IA  y para la mejora progresiva de la experiencia de usuario.

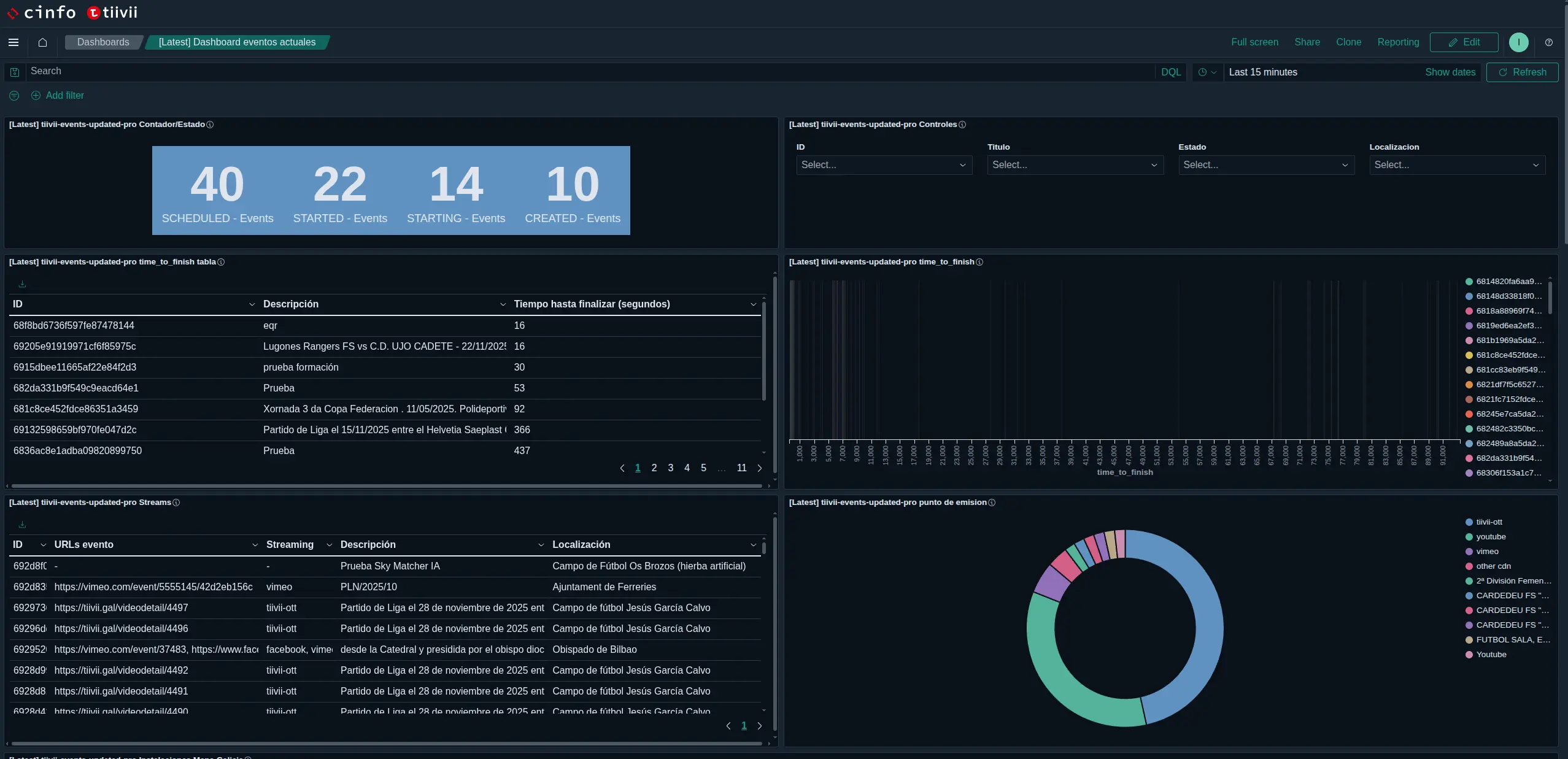
La plataforma es capaz de alimentar dos sistemas de estadísticas independientes, el primero enfocado en un análisis forense del evento y el segundo enfocado en la monitorización en tiempo real y herramientas de análisis histórico de todos los eventos que tienen o han tenido lugar en la plataforma

El sistema de analítica forense esta centrado en el análisis a posteriori del evento y analiza la recepción de los diferentes flujos, su sincronización, el rendimiento de los comopentes de análisis de video y audio mediante IA, etc. proporcionando valiosa información que puede ser explotada para refinar la toma de decisiones de producción en tiempo real.

El sistema de analítica en tiempo real se apoya en el uso de agentes independientes que se ejecutan en cada nodo de procesado de evento en nube y proporcionan metricas y analíticas del estado del mismo

Al tratarse de un sistema de prodducción basado en nube dinámica, los agentes que contribuyen con esta información se crean y se destruyen bajo demanda, y el sistema de analítica es capaz de reconocerlos en tiempo real y agregar sus mediciones a las series de tiempo adecuadas.

La capacidad de medir y analizar datos, sean estos de conectividad, de producción, de rendimiento de la nube o de acciones sobre el interfaz es clave para identificar los problemas que se presentan durante los directos, por ejemplo en aquellas instalaciones cuya conectividad se resiente en momentos determinados de la semana o que requieren la activación de la estrategia QualityOnDemand de las apis 5G  openGateway.

El que este análisis se pueda realizar en tiempo real permite al sistema reaccionar dinamicante e incluso potencialmente anticiparse a un problema de ancho de banda habilitando automáticamente las estrategias QoD sólo cuando son necesarias.